
Maximizing productivity & efficiency
On-Demand Deals' Distribution Management System (DMS) is a platform used for managing, processing, and tracking product distributions across all ODD stores and franchises.

Role
User Research, UI Design, Interaction Design
Tools
Figma, Google meet, Slack
Timeline
3 weeks
Overview
I was tasked to improve one of ODD's management system dashboards. After reviewing the existing dashboards, I decided to focus on the DMS dashboard as it required the most attention when it comes to fulfilling orders.
This case study details the process of creating a new DMS dashboard, with the goal of improving the user experience and access to information for any product distribution management tasks.
Disclaimer: All information shown on the final dashboard design is hypothetical just to make the data look realistic so that you'll be able to visualize it better.
Other management system Dashboard design
Current DMS homepage design with no dashboard
Problem
Users have encountered receiving late order notifications through email only.
One warehouse user addressed the issue of having a hard time getting real-time notifications and tracking the statuses of their activities in the DMS.
I created the current user flow of the order notification process to identify the steps that can be improved.
Current user flow of order notification process
Research Process
I interviewed specific users/stakeholders of DMS to know more about their tasks and roles.
With these insights, I didn't want to focus on the order notification process for the dashboard design only because there are other stakeholders who use the DMS that need access to real time data and activity.
Solution
The solution was to create a dashboard to increase productivity and efficiency by tracking orders and other activities' progress real time.
I created a dashboard where users can have quick access to information and updates on their day-to-day activities of ODD's operations and distribution. I collaborated with the Chief Technology Officer, Product Team, Operations Team, and Warehouse to enhance the teams' productivity.
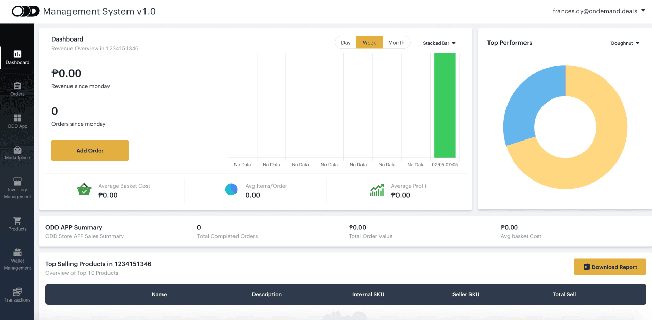
Designing the dashboard
The dashboard was made into a main page where users can check instant information and updates since this would be the first task they need to do in order to fulfill orders or transfer stocks.
I designed the cards for each activity when performing their tasks efficiently and productively:
— Warehouse Activity: users can keep track of activity package updates
— Warehouse Overview: oversee active warehouse and product count
— Order volume and B2B sales order: users can view and keep track their sales and performance
— Inventory Summary: users can keep track of inventory stocks
Iterations
Initial Design needed to be revised to make the data more relevant across all distribution activities and teams involved.
I've included:
-Shortcut tasks in the dashboard to view data easier with more options
-Added dropdown options and call-to-action (CTA) buttons to perform tasks efficiently.
Primary Section
—Presents data related to the main tasks such as:
Warehouse tasks: Process orders
Product tasks: Check order sales
Operations: Keep track of inventory stock to avoid any discrepancies.
Secondary Section
Sale by city
—Check trends by location and products that are in demand.
Top selling products
—Enables the operations team to plan and manage the supply chain.
Final Design

Key learnings
— I learned more about ODD's business model and operational process which helped me accomplish this project with enough information and resources.
— I had the initiative to ask and interview some colleagues involved in the DMS. If given more time and resources, I would've done a formal user interview.
— The dashboard data should always be customized, relevant and updated to the tasks of the users
Outcome and Next steps
The DMS dashboard project has not been finalized and developed during my internship term because ODD planned to improve and redesign the management systems in the later months.
Realizing that the warehouse task card icons were too eye-catching, I intend to simplify the design and add call to actions to help users identify tasks better. Next, I will create a prototype to show how the cards will interact when completing tasks.
I intend to apply and incorporate this feature into the dashboard design for future iterations.










